目前,水泥生产厂家输送粉状物料大部分是采用螺旋输送机。所以,螺旋输送机运转情况的好坏直接影响着水泥生产。而螺旋输送机经常发生故障的部位就是悬挂轴承装置,此种悬挂轴承装置对相邻两螺旋之间的同心度和整机的同轴度要求较高,所以,一般制造厂家和使用厂家很难保证,因此,在运行中就会经常发生连接轴的连接螺栓被扭断以及连接螺纹孔被割裂等情况,当发生这种情况时,一般采用的处理方法就是焊接,然而现场焊接又很难保证相邻螺旋之间的同心度,这样,焊接处很易再次发生断裂,长此下去,就容易出现恶性循环,增加设备故障频率。因此,为了有效地提高螺旋输送机的运转率,降低故障频率,几年来,我厂对螺旋输送机的悬挂轴瓦及连接轴进行了改进,现将改进方法介绍如下。
1.改进悬挂轴瓦处的连接轴
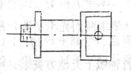
根据上述分析,我厂将部分螺旋输送机的悬挂轴瓦处的连接轴进行了改进,如图1所示。其材质为2G35”钢,它与螺旋连接如图Ⅱ所示,此连接轴在运行中可自行调心,所以,允许螺旋之间有较宽的同心度和整机的同轴度,这样就减少了设备故障,提高了设备运转率。

图1
2.改进悬挂轴瓦

图2
将悬挂铸铁轴瓦改成吊链瓦,如图Ⅲ所示,吊链可使用废旧的提升机链条。此种方法即能节省维修费用,也能降低故障频率,但是,这两种方法都必须取消尾部轴承装置,而将其改成相应的悬挂轴承装置。

图3
总之,经过几年来的使用情况看,上述两种改进方法都能有效地降低螺旋输送机的故障频率,减少维修次数,提高其运转率。











